AW-JY靜電溢油保護器
產品類別: 靜電溢油保護器
產品描述
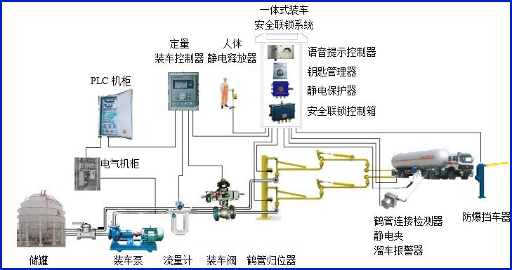
AW-JY型靜電溢油保護器主要用于檢測槽車接地狀態及槽車裝車過程的液位變化,一旦接地或液位開關報警,立刻終止裝車并輸出聲光報警;保護器報警輸出干接點信號,可容易接入裝車儀或其它控制系統。


該保護器適用于頂裝式鶴管或底裝式鶴管發貨過程中的靜電接地檢測及溢油保護與報警。可有效防止因靜電引發的事故,同時避免裝車過程中出現的溢油事故,保障油庫、化工廠等危險場所的安全作業。
設備符合相關安全標準的規定,特別適用于易燃、易爆等液態石油化工產品裝卸場合。
產品參數
輸入電壓 | 24VDC |
響應時間 | <1S |
工作電流 | <20mA |
防爆等級 | Exdia ⅡBT6 Gb |
報警方式 | 燈光報警 |
輸入輸出信號 | 開關量干接點 |
工作溫度 | -40℃~60℃ |
單位尺寸 | 300*200*855mm |
產品特點
產品特點:
1、靜電溢油保護器輸出干接地信號,可以接入各種自控系統;
2、靜電溢油保護器帶聲光報警輸出,方便現場操作人員及時了解裝車狀態;
3、根據裝車介質及裝車模式配套各種頂部裝車液位開關、靜電接地夾以及底部API標準靜電溢油連接座;
常見問答
產品價格
每一套AW-JY靜電溢油保護器 都為客戶量身定做!
每一套AW-JY靜電溢油保護器 都因配置不同有異!
如您需要了解AW-JY靜電溢油保護器詳細價格信息,可直接拔打深奧圖全國統一銷售熱線:400-8789-055。
根據您所需的配置我們會提供精準的報價,短時間內讓您獲取所需要的信息!
中國液體危化品智能儲運系統設備生產廠家——深奧圖竭誠為您服務!