溜車報警器
產品類別: 溜車報警器
產品描述
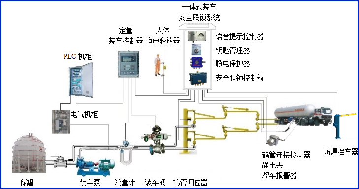
AW–CS型溜車報警器,主要配套定量裝車控制系統,可在溜車報警器上設定移動報警距離,在裝車過程中一旦有槽車的移動距離超過設定值,裝車儀立刻關閥關泵停車裝車,實現有效的裝車安全聯鎖控制。


設備符合相關安全標準的規定,特別適用于易燃、易爆等液態石油化工產品裝卸場合。
產品參數
輸入電壓 | 24VDC |
工作電流 | <40mA |
防爆等級 | ExdiaⅡBT6Gb |
輸出信號 | 4~20mA |
最大允許拉伸速度 | 1000mm/s |
牽引力 | Max900g |
震動 | 10g |
重量 | <1000g |
產品特點
產品特點:
(1)控制器屬于本安型儀表,超低功耗。
(1)結構小巧,安裝空間尺寸小。
(2)測量行程長(100~1300mm可選),精度高(0.3%FS),防護等級IP65。
(3)外殼和線輪均經過防腐處理,牽引繩為不銹鋼外敷特氟龍,可以在惡劣的環境下工作。
(4)可選輸出方式有:電流、絕對脈沖型
常見問答
產品價格
每一套溜車報警器 都為客戶量身定做!
每一套溜車報警器 都因配置不同有異!
如您需要了解溜車報警器詳細價格信息,可直接拔打深奧圖全國統一銷售熱線:400-8789-055。
根據您所需的配置我們會提供精準的報價,短時間內讓您獲取所需要的信息!
中國液體?;分悄軆\系統設備生產廠家——深奧圖竭誠為您服務!