AL2543裝車鶴管連接檢測器
產品類別: 鶴管連接檢測器
產品描述
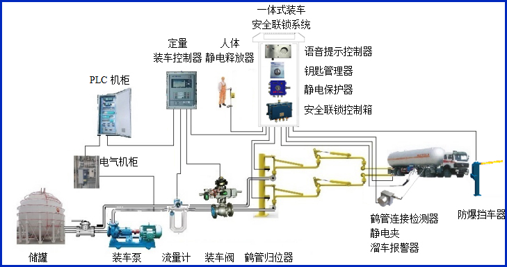
AW–SL2543型裝車鶴管連接檢測器適應于鶴管快速接頭與槽車接口的連接檢測,判斷鶴管快速接頭與槽車接口的連接是否到位,輸出通用的干接點信號到裝車儀及其它自控系統,實現有效的裝車安全聯鎖控制。


設備符合相關安全標準的規定,特別適用于易燃、易爆等液態石油化工產品裝卸場合。
產品參數
輸入電壓 | 24VDC |
響應時間 | <1S |
工作電流 | <20mA |
防爆等級 | ExdiaⅡBT6 Gb |
輸出信號 | 開關量干接點輸出 |
產品特點
產品特點:
(1)檢測器屬于本安型儀表,超低功耗。
(2)檢測器的核心部件為手柄,采用高強度的銅質材料,結實可靠美觀耐用,安裝簡單,可以不動火的情況進行現場安裝或改裝;
常見問答
產品價格
每一套AL2543裝車鶴管連接檢測器 都為客戶量身定做!
每一套AL2543裝車鶴管連接檢測器 都因配置不同有異!
如您需要了解AL2543裝車鶴管連接檢測器詳細價格信息,可直接拔打深奧圖全國統一銷售熱線:400-8789-055。
根據您所需的配置我們會提供精準的報價,短時間內讓您獲取所需要的信息!
中國液體危化品智能儲運系統設備生產廠家——深奧圖竭誠為您服務!